Netdata was born out of frustration. It was one of those moments that you think “come on... this cannot be working this way”. So, in 2014, while I was moving a large infrastructure from on-prem to the cloud and after having tried almost every monitoring solution that existed by that time, I was really pissed off.
We had many issues that these monitoring systems could not even detect. I couldn’t believe that monitoring solutions were so inefficient, sluggish, ugly and wasting resources and people's time to that extent. So, I decided to do something about it myself.
Was it a gradual decision or lightbulb moment to start Netdata?
I started experimenting by developing a tool that flips upside-down everything we know about monitoring. I think I broke a few monitoring text book rules, but to my understanding these rules were really not efficient and they were actually limiting monitoring solutions significantly. A few examples:
- Instead of requiring all users to have a deep understanding of the metrics monitored, Netdata moves most of the knowledge about each monitored metric, to the tool. So engineers are presented with all the available metrics, in a meaningful way, to help them understand them, educating them while they use the tool to troubleshoot the issues at hand.
- Instead of cherry picking the most important metrics, Netdata automatically collects, visualizes and attaches alarms to all the metrics available, so that engineers are presented with all the available insights.
- Instead of lowering metrics granularity to allow the monitoring system scale, Netdata distributes its database to all the nodes monitored and provides real-time resolution for all metrics, as standard. This is especially important for cloud environments, since resource performance and availability in cloud systems is neither linear, nor predictable and we need the maximum visibility possible.

After developing this tool for a couple of years and using it to troubleshoot the issues we were facing on the cloud and on-prem infrastructure I was responsible for, in 2016 I released it on GitHub as open-source, free software. People loved it. It went viral. Within a couple of weeks, the project reached 10k stars on GitHub. Netdata was born.
Who is your target demographic?
Netdata is built to simplify the lives of SysAdmins, DevOps, developers and engineers that are responsible to run some infrastructure. Every decision we make while building this monitoring platform is an attempt to make monitoring simpler, faster, smoother, more predictable, real-time and infinitely scalable, while providing all the insights in high resolution and in a meaningful way.
Today, Netdata is being downloaded more than 700k times per day. Netdata has been used by about 2,5 million engineers so far. Our community has 300k active users and grows by about 4k new users every day.
Netdata, although not related to CNCF, is the 3rd most starred project in Cloud Native Computing Foundation Landscape.
How did you fund the idea initially?
I worked on Netdata initially as a side project; since its first release and for several years, I dedicated every second of my personal time to this. There was no funding involved until late 2018 when we received seed funding, followed by Series A in 2019.
Where did you meet your co-founder/founding team?
Netdata’s open-source project quickly developed a community once shared on GitHub.

The community that volunteered their time and expertise led to the project’s quick transformation.

Did you run any companies prior?
I’ve been a C-level executive for the last 20 years, assisting many companies to become leaders in their space using technology.
What motivated you to start your own business?
I am a technology enthusiast, and I love open source. I’m motivated by the dedication of the community, and I see open-source software as a major advancement of our time. It expands technology like never before, enabling people all over the world to use and study advanced software products, for free.
Of course, it becomes tricky when it comes to monetizing open-source software. But I think we have found a perfect balance that will allow Netdata to thrive as both an open-source, free software and as a SaaS offering.
What motivates you when things go wrong? What is the end goal?
The love of the community is inspirational, even when things don’t go as planned. Contributors are quick to help discover and share ideas when an issue occurs. It’s amazing and extremely fulfilling to see how many people use the project; because of this, I’m confident we’re building something so unique that it will influence the lives of many.
How do you protect yourself from competition?
We’re open source and believe in putting end-users first and empowering them by letting them choose the right tech stack that meets their needs.
We are trying to help as many engineers and companies as possible become a lot more effective in monitoring their infrastructure and applications. We want to rationalize monitoring costs and democratize access to monitoring.
Do you have any trademarks?
So, we built an open-source monitoring agent that is the best single-node monitoring system you can find. This is a gift to the world. Open technology and free software.
Then, we built a SaaS offering that connects to all your Netdata agents and provides infrastructure monitoring, using the Netdata agents as a distributed database. We want everyone to experience this new way of monitoring systems and applications, so we offer this for free to everyone.
Paid SaaS offerings will eventually provide advanced control and tracing functionality for enterprises.
What are the top 3-5 apps your business could not run without? Why are they essential?
As a distributed team, we use a lot of online tools. At the core is GitHub. GitHub allows our developer teams to collaborate on code in one place, efficiently. Workflows are streamlined, and the team has direction for innovation. But of course we use dozens more. Cloudflare, Slack, Zoom, GSuite, and many, many more.
What are the next products you’re working on? Are there any releases you can tell us about?
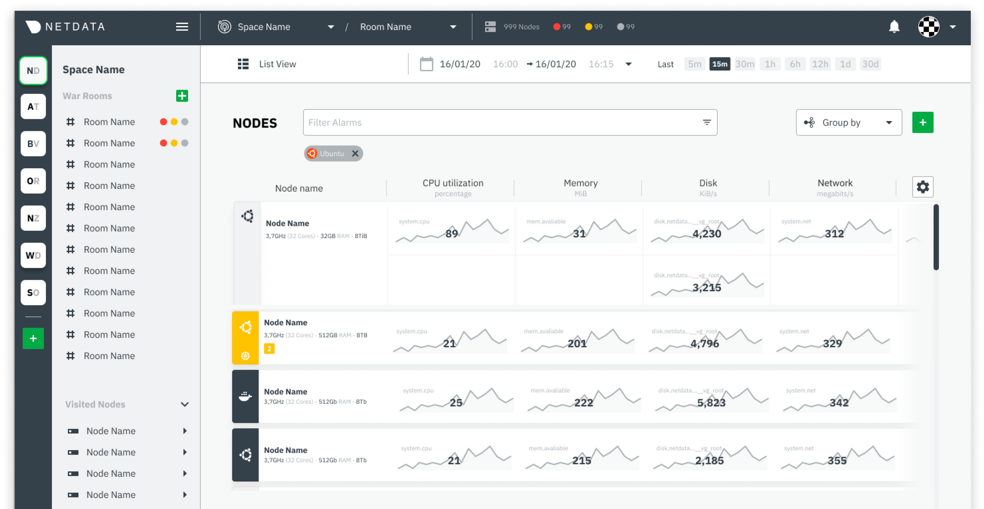
We’re developing a Cloud monitoring product that will be released very soon. Netdata Cloud brings together data visualizations from every system or app in an organization’s infrastructure in a single pane of glass, so that teams can collaborate to troubleshoot and resolve issues more quickly. More to come soon!
| Company Name: | Netdata |
|---|---|
| Founder: | Costa Tsaousis |